(圖)四效蒸發器工作原理和工藝流程詳解
來源:本站日期:2019-01-30 03:06:00 瀏覽:19015
在工業生產中,為了減少加熱蒸汽的消耗,一般會采用多效蒸發,然而在實際應用中,使用較多的為三效蒸發器、四效蒸發器。但是多效蒸發的操作和設計都會遇到各種各樣的實際情況,今天小編以四效蒸發器為例和大家一起聊聊,四效蒸發器工作原理及工藝流程。
我們先來一起了解一下多效蒸發器的來源、工作原理及工藝流程。
多效蒸發器概述
多效蒸發器是由原始的蒸發釜轉變而來,目的是為了逐漸減少能源消耗。多效蒸發器是利用一效產生的二次蒸汽為二效提供熱源,以達到節能的目的,多效可以回收部分的二次蒸汽,效數越多,回收的二次蒸汽也就越多。
多效蒸發工藝是傳統的較為安全、穩定的蒸發結晶設備,一般不受制于廢水的鹽組分,也不受制于廢水的沸點升高限制,因此利用比較廣泛。
多效蒸發器的工藝流程:可以有順流、逆流、平流、錯流等。同時如果多效配合噴射熱泵使用組成TVR,多效蒸發器也可以有組合工藝:多效+強制循環,多效+降膜工藝等。
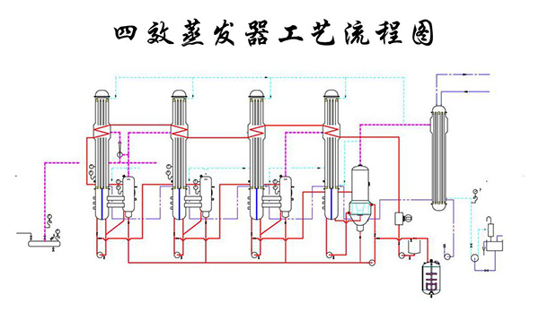
下圖:四效蒸發器工藝流程圖
四效蒸發器工作原理
四效蒸發器是在真空的狀態下,利用一定抽氣量的真空泵對系統進行抽真空,抽取系統中的不凝體,使系統處于負壓狀態,實現低溫蒸發。同時能夠利用一效的二次蒸汽,并對二效進行加熱。二效產生的二次蒸汽被三效利用,三效產生的二次蒸汽給四效進行加熱,四效產生的二次蒸汽被冷凝處理。物料濃縮被排出系統配合客戶要求結晶或者出鹽。
使用四效蒸發工藝能夠大大降低相關蒸汽的消耗,并降低生產產品冷凝時所承受的負擔,既可以提供工作的效率,也可以減少冷卻水的消耗。
四效與強制循環組合工藝的優勢:
青島康景輝針對復雜成分的廢水一般常采用強制循環蒸發工藝,該多效與強制循環蒸發組合工藝具有以下優勢:
優勢1:料液在外力作用下保證較高的流速,在加熱室內做強制劇烈湍流運動,能夠增大傳熱系數,同時對換熱面形成沖刷,對于處理無機鹽非常有利。在加熱器和結晶器之間,通過高度差形成適當的靜壓頭,保證換熱器內不發生相變,也就是說換熱器內不汽化,汽化只發生在結晶器內,這樣加熱器的結垢周期就得以延長。而其他類型的蒸發系統,如升膜、降膜、自然循環蒸發系統、臥式噴淋、水平管降膜都必然存在結垢周期短的問題。
優勢2:針對此類蒸發設備來說,青島康景輝設計的結構都比較緊湊,使用時所占的面積一般也都比較小,布局流暢。完善的工藝設計能夠保證運行的穩定性連續性,以及安全性。在設計前期針對水質情況準確的測量分析,在蒸發過程中,它往往都是通過使用相關的物料對其進行循壞加熱,使其在管道內流動的速度有一定的提升,這樣所加工出來的產品受熱也都會比較均勻,并且也可有效地防止干壁的現象發生。
優勢3:能耗方面,隨著效數的增加蒸汽耗量將逐漸減少,節約能耗成本更低。例如:四效蒸發一噸水消耗的蒸汽量是0.35t,三效蒸發系統蒸發一噸水消耗的蒸汽量是0.45t,如果是二效則消耗約0.65t,單效的消耗約為1.25t。由此可見效數越高能耗成本將越低。
經上述分析傳統四效蒸發器的原理及能耗情況可知,青島康景輝所采用的多效和強制循環組合工藝相較于傳統多效蒸發器來說,更有助于設備的穩定性及節能性,同時防堵、防結垢方面較其更有優勢。
青島康景輝所設計的四效蒸發器目前廣泛應用于橡膠助劑行業,有需要的可以點擊《四效蒸發結晶器處理含硫酸鈉廢水案例》查看。